Hello, welcome to Zhuo for air conditioning electromechanical official website!

_Zhuo for air-conditioning purification Electromechanical Engineering Co., Ltd

Central air conditioning
Overview Taxonomy Situation Intelligent

Central air conditioning - overview

Air conditioning, referred to as air conditioning, that is, after a certain treatment of the air, a certain way into the room, so that the indoor air temperature, humidity, cleanliness and flow rate control in the appropriate range to meet the comfort and production process Need a special skill. Central air conditioning system is a host (or a set of refrigeration systems or air supply system) through the air duct or hot and cold water to drive a number of ways to achieve the purpose of indoor air conditioning system.

Central air conditioning - overview

And the clean industry-related host system commonly used are:
  • 1

    Water-cooled direct expansion unit (air-cooled system similar to + outdoor unit) for small air-conditioning works, the initial investment is low, energy efficiency is relatively low

  • 2

    Cold water host system for large air-conditioning projects, the initial investment is moderate, energy efficiency is relatively high

  • 3

    Ice storage system (water storage system similar) for large air conditioning projects, the initial investment is higher, through the peak price of electricity to save the cost

Three systems are suitable for different air-conditioning projects, pre-planning, energy consumption statistics can be taken from the economic considerations, select the host system.

End - system classification

  • External air conditioning box (MAU) and circulating air conditioning box (RCU) w
    External air conditioning box (MAU) and circulating air conditioning box (RCU) w

    Duct layout is more complex, low energy consumption, MAU + RCU improved many, but cleanliness is easier to maintain

  • Pure cycle air conditioning box (RCU) way
    Pure cycle air conditioning box (RCU) way

    The system is the most energy-efficient, large-scale and high cycle of the clean room design does not apply, but the lower cost, small scale, clean level of clean room design is very suitable for

  • External air conditioning box (MAU) and circulating air conditioning box (RCU) w
    External air conditioning box (MAU) and circulating air conditioning box (RCU) w

    Low cost, but the duct is more complex, is not conducive to large-scale or the use of flexible large clean room, can be used as a reference to improve the case

  • External air conditioning box and cooling dry coil way
    External air conditioning box and cooling dry coil way

    The most energy efficient, clean room operation flexible, for the current mainstream design, but the initial high cost for its shortcomings

Engineering pictureview all

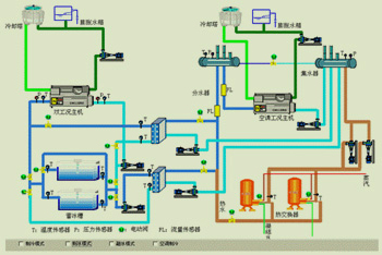
Intelligent control of central air conditioning

Copyright (C) 2017 All rights Reserved. Zhuo for air-conditioning purification Electromechanical Engineering Co., Ltd. All rights reserved   粤ICP备001号  

Website statistics  |   Sitemap